
1、场景分析
电动自行车在日常生活中非常普遍,为人们出行提供了极大便利。有数据显示,目前全国电动自行车保有量约为3亿,可谓数量庞大。自然而然地,充电需求也非常大。

但是,传统的充电方式带来了诸多问题:
现状:
现代城市生活,居住楼层高,因电梯空间小、上班高峰期时间紧张等原因,造成电动车入户充电不便
私拉电线充电,隐患大、安全系数低、易引发火灾等事故
2、政策导向
针对上述情况,国家公安部根据《中华人民共和国消防法》等法律法规,专门印发《关于规范电动车停放充电加强火灾防范的通告》,预防电动车引发火灾,切实保护人身财产安全,维护公共安全。

此后,全国多个地方政府纷纷出台相关政策。济南市公安局下发了《关于进一步加强电动车消防安全管理的通知》;北京市住房和城乡建设委员会转发了《规范电动车安全使用管理工作方案》;江苏省消防安全委员会下发了《电动车停放、充电场所和民用建筑燃气使用场所消防安全须知》。
3、工作拓扑图

4、场景说明
电动自行车智能充电桩应运而生,厂商、运营商在社区兴建停车棚,统一配备智能充电桩,既为居民提供充电便利,又免除了火灾安全隐患。
1、厂商、运营商布置充电桩,充电桩支持投币、扫码等多种支付方式,方便不同人群使用
2、智能充电桩内嵌4G模块,用于联网传输,充电、支付、工作等数据可通过云端上报服务器,便于厂商、运营商实时了解终端设备工作详情
3、智能充电桩拥有控电、漏电保护功能;同时,充满可自动断电;并且配备温度感应器,超过阈值自动联网报警;另有监控摄像头、干粉灭火器等设备,用以应对极端情况发生
【透传云平台】
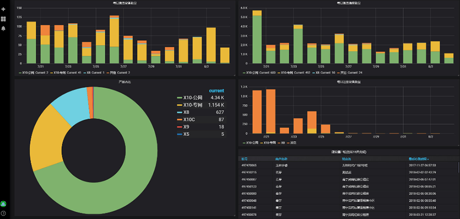
透传云监控大屏

透传云平台实时监控,快速定位被监测区域

设备工作及收益详情,云端实时展现

云端组态功能,为厂商、运营商提供数据分析和支持
5、案例优势
1、安全性高——集中充电、过载、短路及漏电防护,充满自动断电,保护居民人身及财产安全
2、使用方便——不必携带电动车或电瓶入户充电,支持投币、扫码支付,可配备语音提示,适合各年龄阶段人群使用
3、联网快速——4G无线网络信号,直连运营商基站,大数据量高速上传
4、数据二次利用——厂商、运营商可通过云平台实时调取现场数据查看,根据实际情形进行设备维保、选址、布点等后续操作
【透传云私有部署】

透传云可为用户提供“私有部署”服务,在一键上云的同时,保障用户的数据安全与隐私;同时提供二次开发功能,满足用户的个性化定制需求。
“私有部署”是什么?
【有人物联网卡】
有人物联网同时提供SIM卡相关服务,从物联网卡到模组、再到成品设备,为用户打造一站式服务,真正帮用户省时、省力、省心。

6、更多应用场景




